- sziku69: Fűzzük össze a szavakat :)
- Luck Dragon: Asszociációs játék. :)
- ldave: New Game Blitz - 2026
- gban: Ingyen kellene, de tegnapra
- Lalikiraly: Mercis kalandok - Huszonkilencedik rész
- sziku69: Szólánc.
- bambano: Bambanő háza tája
- D1Rect: Nagy "hülyétkapokazapróktól" topik
- GoodSpeed: MacBook egy kis gikszerrel.
- Sub-ZeRo: Euro Truck Simulator 2 & American Truck Simulator 1 (esetleg 2 majd, ha lesz) :)
-
LOGOUT
Általánosságban a napenergiáról (alapinformációk)
Kezdjük Ádámtól, Évától! Napenergiát nagyon sok mindenre lehet hasznosítani, nagyon sokféleképpen, de ezek közül a legelterjedtebb a napelem és a napkollektor.
Napelemmel villamos energiát lehet előállítani, napkollektorral hőenergiát állítunk elő, amivel vizet vagy levegőt lehet melegíteni, amit a használati meleg víz melegítésére, vagy épp fűtésrásegítésre lehet használni. Utóbbi előnye, hogy rendkívül magas hatásfokkal (<95%) tudja a beeső napsugárzást hasznosítani, hátránya, hogy akkor adja a legnagyobb meleget, amikor süt a nap – jellemzően amikor nincs rá szükségünk (nyáron)! Mosodáknak, autómosóknak (ahol sok hőenergiára van szükség nyáron is) ideális befektetés! Háztartásoknak már több problémát hordoz, mint előnyt, mert a nyáron keletkezett energiával valamit kezdeni kell, különben néhány év alatt saját magát fogja károsítani a rendszer!
Könnyű megjegyezni, hogy melyik-melyik, mert anno iskolában majdnem mindenkinek volt napelemes számológépe! Ez a topic a napelemekről szól!
Új hozzászólás Aktív témák
-
HódítóHód
újonc
Üdv!
Érdeklődnék,hogy 6659-hez építő jellegű hozzászólás?Illetve azóta még 2 ajánlat:
11db Amerisolar 285 W polykristályos napelem,
SAJ Sununo Plus 3K inverter
1,05M Ft10db HT-SAAE 310W napelem
Fronius Primo3,0-1 inverter
1,30M FtAz ajánlatokban szereplő napelemeket nem találom az itt ajánlott Solar Hub oldalon. Ennyire jók vagy gagyik?
Előre is kösztönöm! -
HaGii
tag
válasz
corvin1984
#6696
üzenetére
Hello!
Mi most nyáron rakattunk fel egy szombathelyi céggel.
1.84M volt 5.4 kWp-s rendszer. 18 db Canadian Solar panellel, 3 fázisú Fronius inverterrel (ez +54 ezer volt, e nélkül 1.79M lett volna).
A villanyóraszekrényben még egy minősített szerelőnek (plomba bontás miatt) ki kellett cserélni pár alu vezetéket rézre. Neki adtunk egy 10-est.
EON-hoz nem kellett menni, a cég intézett mindent.
-
maroni
aktív tag
válasz
corvin1984
#6696
üzenetére
Szia, hát ez nagyon sok! Nézz körül pl[link] ennyi pénzért kb 5 kw rendszert lehet készíteni!
-
Geresics
Topikgazda
Ez kritikán aluli kivitelezés

Az első esőnél be fog ázni!
(Láttam írtál privátot is, arra is fogok válaszolni, csak most megy a gyerekekkel az esti hercehurca...)
(#6696) corvin1984
A szolgáltatók alvállalkozókkal dolgoztatnak. Sokszor írtam már róla, hogy csak simán a névből élnek, és cserébe sok a gond velük. Használja mindenki bátran a keresőt... -
corvin1984
tag
Elterveztuk, hogy hazfelujitas kozben telepitunk napelemet is. Abban biztam, ha az aramszolgaltaton keresztul intezem az egeszet kapok egy versenykepes arat es igy lesz a leggyorsabb. Ar magas, gyorsasag sehol: 3-4 honap (Eon). Erdekelne, hogy kinek milyen talasztalata van ezzel? Amit en kaptam:
1.95M
12 Canadian Solar 300 W (p) panel
Fronius Symo 4-5-3 M
+ Szereles, engedelyeztetes, kulcsrakesz atadas.En ugy kalkulaltam, hogy 1.5M (+10%) korul menni fog meg SolarEdge-el is.
Koszonom
-
__Zs__
tag
Sziasztok!
Szerintetek ezt miként kellett volna kevésbé béna módon, azaz a szakmai előírásainak megfelelően megoldani?
Nem arra gondolok, hogy a miért nincsenek a kábelek a kitolt gégecsövon keresztül bevezeteve a héjalás alá (az szerintem szimplán elfogadhatatlan), hanem, hogy a gégecső rettenetesen elemeli a cserepet. Ezt miként lehet szépen és műszakilag megfelelően megoldani?
Lehet, hogy a kidugott gégecső miatt a cserép súlya ugyan nem terhel rá a kábelekre, de nekem egy így finoman szólva nagyon nem tetszik.
Sajnos a rendszer szellőzőcserepe nem fér el a panelek alatt, és eggyel jobbra (a mező szélén kívülre) sem lehet egy ilyen szellőzőcserepet betenni, mert az meg már a szélső, lezáró cserép, aminek az oldala lefordul az oromdeszka felé. Megnézem majd a rendszer antenna-kivezető elemét, de szerintem az is magas lesz.Megj.: Van még egy-két még nekem laikusnak is "érdekes" megoldás a kivitelezésben, amit egyeztetni fogok velük mielőtt fizetek.
Üdv': __Zs__
-
korkor
csendes tag
Üdv mindenkinek!
Frissen regisztráltam hozzátok, bár mát fél éve olvasom a fórumot, mert érdekesnek találtam és mert kulturált, jó a hangulata. Gratula! És én is eljutottam lassan a telepítés gondolatáig... De most nem csak technikai kérdésem volna, hanem -hátha van ilyen tapasztalat is- MFB-s ügyintézős: ha a pályázatban a napelemes rendszer mellett más dolgot is szeretnék, konkrétan hővisszanyerős szellőztető berendezést (nem a sokmilliós verziót) akkor még az MFB beadás / aláírás előtt megvehetem azt és beleszámítana a pályázatos önerőbe? Úgy, hogy a 3 db Energetikai Tanúsítvány már megvan és abba ez is bele lett kalkulálva (nevesítetten, pontos típusra, pont azt is venném). De hogy témánál is maradjak: Winaico WST 325-M6 Perc mono napelem szerepel a kiválasztott ajánlatomban: erről info valakinek?
Köszönöm előre is! -
__Zs__
tag
Sziasztok!
Csak egy rövid bejelentkezés erejéig: július 21-én beadott MFB pályázatigény (Veszprém Takarék Bank fiók) --> mai napon készre szerelt rendszer (7 kW-os Fronius inverter, 18 db 355WP Q.Cells panel), úgy, hogy volt 1 hét tolás a kivitelezés tervezett dátumában.
Reméljük az EON sem húzza majd el az időt az óracserével, és akkor egyáltalán nem panaszkodhatunk majd a pályázatos ügyintézés idejével.
Ha esetleg bárkinek kérdése lenne az ügyintézéssel kapcsolatos tapasztalatokat illetően, bátran kérdezzen, szívesen válaszolok, ha tudok.
Privát üzenetben nyugodtan, a fórumot nem hiszem hogy napi szinten fogom tudni követni.Üdv': __Zs__
-
axioma
veterán
válasz
Geresics
#6691
üzenetére
Epitoiparban az adott aron a feltaraskor kiderulo problemaktol mentes kivitelezest ertik bele. Ezt a szerzodes-szoveged reszeve kene tenni... meg hogy amit a megrendelo szolgaltat adatot annak hibaja az az o koltsege (ablakosok reg igy dolgoznak). Persze aztan amelyik mester tudja hogy ugyis lesz valami az esetek 0+%-aban, eleve szamit erre es a tulmunka aran ugyesen is tudnak fogni a ceruzak...
Masreszt meg a tavolsag me'g so-so, hogy a tied hogy nem ellenorizted (ami nekem nem egeszen vilagos, hogy nem volt epuletmeret vagy nem volt sorok szama? a kettobol mar matekilag gyanus lehet), de a hibasak csereje, a hibas szerkezet javitasa az miert. A befoglalt elemek helyett masik meg a forgalmazo helyett miert a tied... szoval szerintem me'g a teljesen korrekt elszamolasban is ezeket tovabb kellett volna szamlazni, valos bekerules plusz atlagos nyereseg.
A forditva mi lett volna azert merult fel mert szerintem ha o is kiszamlazna neked, akkor nem akadt volna ki ha te benyujtod neki, mert neki az a termeszetes. Mivel nem tetted meg, most azt hiszi, hogy nem is buktal semmit. -
Geresics
Topikgazda
válasz
MrZed001
#6685
üzenetére
Az appok telefonról működnek. Ha olyan helyen állok, hogy telefonnal rálátok, akkor már magam is látom. A drónom (DJI Mavic Mini) pedig nem képes ilyesmire, nem is célom. A törött cserepek látszanak, a repedtek már nagyobb tetőnél, amit messzebbről kell fotózni már nem. Itt ráadásul a gyártáshibás cserepek kerültek fel, amit csak kézbe fogva lát az, aki ért hozzá. Én ránézek, és nem veszem észre az égetési foltokat, hibákat, az ács csak felment, és már mondta is. Ez is egy külön szakma.

Ahogy egy bölcs tanárom mondta anno: "Uraim! A tudás szopás útján terjed!" Majd mikor hozzátette, hogy "...és Önök Uraim, nagyon okosak lesznek!", akkor hirtelen abbamaradt a nevetgélés
Ezt speciel beszoptam, és tanultam belőle, de ettől függetlenül továbbra sem érzem, hogy egy tetőre rakott rendszernél változtatnom kell az eddigi módszeremen, hiszen eddig mindig jó volt. Néha otthon sem jó!
(#6686) axioma
Ha nem pályázom a jövőbeni jó kapcsolat nyújtotta előnyökre, akkor is bevállaltam volna a felmerülő kétségeket. Egy, mert így korrekt. Vállaltam egy munkát egy adott áron, amihez tartom magam. Kettő, mert ha nekiállok vitatkozni, és azt mondják, hogy "miért nem mentél fel a tetőre megmérni?", akkor igazából nem tudnék olyan kifogást mondani, ami nem volna megtámadható. Az, hogy "mert hittem nektek" nem mentesít semmi alól. Három, az, hogy ők velem szemben hogy viselkedtek volna nem befolyásolja, hogy én hogy viselkedek másokkal szemben
(#6687) LittleBoss67
Nem tudok érdemben hozzászólni az infrapanelekhez, így fotelfizikázás, és valószínűleg téves következtetések helyett inkább csendben maradok. Remélem nem baj
(#6690) Strezi
Az ifjabbik tulaj full korrekt, és mindig mindig mindet megtett a projekt sikerességéért.
Az öreg az, akivel vannak bajok, de ő lassan nyugdíjjazza saját magát. Azt hiszem nem fogsz meglepődni azon, hogy amikor az öreg megjelent a zsír új mergával, akkor egy szakadt, lyukas mackónadrágban szállt ki belőle! 
-
Strezi
őstag
válasz
Geresics
#6674
üzenetére
Mindig meglep, mennyire fillérbaszók tudnak lenni az igazán tehetős embnerek :/ De, biztos nem véletlenül van meg évről évre a plusz száz milla.
Én meg csak simán zsebből szeretném megépíttetni az a fránya 50kWp-t támogatás nélkül, de lassan halad a helyi szakival :/
Írnál aktuális (+-) nyagyságrendi árat, hasonló (de nem wnnyire buktatós) kivitelre?
-
válasz
LittleBoss67
#6687
üzenetére
Annak idején viszonylag sokat olvastam a témáról, illetve ismerősöknél van ilyen beépítve. Mire lennél kíváncsi?
-
LittleBoss67
aktív tag
Sziasztok
Többször kéredeztem infrapanel tudnivalókat felhasználó és nem szerelői telepítési oldalról. Ha nem ide való, akkor is kérnék látogatható fórumot, mert én nem találtam. De úgy látom vagy senki se érti, vagy valamiért direkt kerülitek a témát.
-
axioma
veterán
válasz
Geresics
#6680
üzenetére
En azt hittem a palyazat miatt volt muszaj benyelned a koltseget, bar ott is jogos lett volna hibas adatszolgaltatas miatt kulon korkent szamlazni. Tenyleg nem ertem, miert nyelted be, forditva szerinted a jo viszonyra hivatkozva ok barmit benyelnenek neked? Nem ugy tunt a sporolas mindenaron hozzaallasbol...
-
Geresics
Topikgazda
válasz
MrZed001
#6683
üzenetére
Drónnal nem tudod megmérni, hogy 8-10-12-14cm az átfedés, és nem látsz be a cserép alá, hogy van-e trükközés a keresztléccel. Drónnal fényképet tudok csinálni, amiről meg tudom számolni a cserepeket, és (normál esetben) megrajzolni a tetőt AutoCAD-ben (mert bolond vagyok, és azt használok
). -
MrZed001
tag
válasz
Geresics
#6674
üzenetére
Jaja, sajnos ismerem ezt a mentalitást.
Volt olyan, hogy egy magyar top energetikai cég (beszállítói voltunk soksok éve, most új HW, SW, jópár milliárd pengő), megbeszélés.
A mi oldalunkról 2 értékesítő, 3 mérnök. Ő oldalukról 5 mérnök (régóta ismerjük őket, baráti kapcsolat).
És ekkor (késve) belibben 2km-eres arccal egy ilyen huszonpár éves kis ribi, hogy ő az osztályvezető és mutassuk mire vagyunk képesek.
Elsőnek mi beszállítók egymásra néztünk (ilyen Ron Weasley pofával), aztán ránézünk a másik fél mérnökeire (zavarodott mosoly ... amolyan tudjuk ... igen "valakinek" a ribije, mi kérünk elnézést arc)Ja, tető: drón. Én is csak azért vettem egy picit, hogy tetőt meg tudjam nézni minden ok-e fent (fel nem mászok)
-
Vasy09
őstag
válasz
joghurt
#6681
üzenetére
Ez (is) a baj a mai világgal... Én még úgy nőttem fel, hogy nekem apám, nagyapám mindig azt mondta, hogy fiam, csak a szavad van, és ha azt eljátszod, akkor a becsületed játszottad el.
És tanuld meg, hogy a hazug embert előbb utolérik mint a sánta rókát! Én a mai napig úgy vagyok vele, hogyha valamit megígérek, akkor azt mindenképp tartom, de ha ne adja isten valami közbejön (mert ugye bármi történhet), akkor én vagyok az első, aki keresi a másikat és szólok és próbálom megoldani másképp!
-
joghurt
addikt
Sajnos ilyen link emberekkel vagyunk itt körülvéve.
Megrendelem az anyagot a boltban és lefoglalom a gépet egy kölcsönzőben egy héttel előre, hogy biztosan tudjunk kezdeni hétfőn. A boltban húzták a szájukat, hogy "a héten zárva van a nagybolt", de hétfőn azért 11-re meglesz a cucc. (Ezt a zárva tartást annyira nem értettem, mert én is beszéltem a nagybolttal.) Mondtam, hogy nem gond, ha nem tudják megoldani, akkor elmegyek én érte, de ha nem muszáj, kihagyom azt a 2*20 km-t. Fogadkoznak, hogy megoldják. "Természetesen" hétfőn 11-kor a boltban sehol az áru, a kolléga majd megpróbálja holnapra.
Még az a szerencse (?), hogy a gép sem volt még elhozható a megbeszélt napon. Onnan sem hívtak fel, hogy ne küzdjem át magam a városon miatta.
-
Geresics
Topikgazda
Az egyetlen korrekt eljárás a részemről az, ha a nem várt költségeket én nyelem be. Igaza van (#6678) b.-nek, ha felmentem volna a tetőre ÉS feltoltam volna egy cserepet, akkor láthattam volna, hogy a szokásos 8cm helyett 14cm a fedés. Elkövettem azt a hibát, hogy hittem a megrendelőnek. Általában hinni szoktam, de azért alaposabban nézek a dolgokra (mert ugye az a biztos), de mivel cserepekkel (is) foglalkozik, így abszolút fel sem merült bennem, hogy valami nem úgy lesz. Persze egyéb okosságok is voltak (nem megfelelő szarufa, cserépléc), amiket már megemlíteni sem érdemes, és azok miatt is kellett volna plusz munka, de a lényeg, hogy akkor más kampót rendeltem volna, és az egész hercehurca nem történik meg. Attól még persze a tető szar, a cserepek mind hibásak, stb-stb, de a telepítés az eredeti ütemterv szerint megy.
Természetesen ez egy "egyedi" tető, és a jövőben sem fogok minden ház tetejére felmászni, és mérőszalaggal méregetni, mert ez egy eset a százból. Mondhatnám, hogy üdítő változatosság, de nem épp ez jutott eszemben miközben nem vették fel a telefont, hogy annyit mondjanak, "még nem tudjuk mi van, érdeklődj később"
-
Mondjuk én nem tartom azt mások hanyagságának, hogy nem azeredetileg tervezett módon került fel a cserép. Nem tudom mennyire lehet a valós tető kivitelezés elkészülte után megrendelni ekkora rendszert de lehet hogy egy helyszíni szemle az anyagrendelés elött ezt kiküszöbölte volna.
-
válasz
Geresics
#6674
üzenetére
És hány ilyen sztori van. Ezért van az, hogy én igyekszem mindent magamnak csinálni a telkemen. Már kitanultam a villanyszerelést, a betonozást, most éppen az ácskodást. Arról papírom is lesz, villanyszerelő van 2 a családban. Jó, 5x annyi időbe telik, de legalább jó lesz. Csak az nem tetszett a sztoriban, hogy te nyelted be mások hanyagságának kárát. Szerintem ilyet nem szabad csinálni soha.
-
válasz
Geresics
#6674
üzenetére
elolvastam az egészet.. komolyan mondom kimentem elszívni egy cigit mert ideges voltam ahogy olvastam, helyetted is kikészültem .

Én is sokszor vagyok hasonló helyzetben, igaz teljesen más területen dogozom és más körülmények között, de nagyon átéreztem amit írtál erről a beszerzési mizériáról és hogy félrevezetik sokszor az embert. Sokkal többe érne 2 őszinte mondat az ilyen importőrőktől, mint több nap félrevezetés és félreinformálás.
Ezt még tanulni kell itt nálunk sajnos. -
Geresics
Topikgazda
válasz
MrZed001
#6673
üzenetére
Igazából a történet jó régen indult, még talán 2014-ben, az előző munkahelyemen, ahova még mindig bedolgozom. Akkoriban 50kVA rendszerről beszéltünk, de a projekt csak nem akart összejönni. Évente kértek ármegújítást pályázat miatt. Mivel kereskedőről beszélünk, a legtöbb pályázat kizárja őket, ezért húzódott ennyi ideig.
(#6672) stickermajom igen, ez ott van, de kérlek ne nevesítsük a helyet akkor sem, ha ráismersz, mert a leírtak után is komázom őket (szeretem a fura embereket), és amúgy sem illdomos, köszi!
Múlt októberben végre be tudtak adni egy pályázatot, ahol valamiért a 40kVA AC teljesítményt kellett belőni. Korábban tudtam miért, de már nem emlékszem.
A pályázatírót én ajánlottam nekik (ez később még fontos lehet), és így kellett aktualizálni a műszaki tartalmat és árat. Beadták, nyertek. Volt EON pályázatos papír, meg minden, ahogy kell. Idén szóltak, hogy nyertek, csapjunk bele, éljen.
A cég tulajdonosa évek óta adja át szépen lassan a cégvezetést a velem pont egykorú fiának, és ezt a projektet is az ifjabbik vitte végig.
Összeültünk a egy megbeszélésre: ifj. tulaj, én, mint proj.vez, és a vill.tervező/kivitelező, aki egyrészt a legjobb barátom, másrészt több papírja van, mint csillag az égen. Tulaj (ifj.) fiatalos, dinamikus, korrekt. Haverom rocker, de külsőre ez egyedül a hosszú hajából látszik, amúgy kifejezetten konzervatív. Én pedig szintén a praktikum jegyében (reggel 8-kor 28°C) rövidnadrág, póló megjelenést választottam, mert tudom, hogy a tulajnál a tudás, a korrektség, és a gyakorlatiasság számít, nem az, hogy van-e rózsaszín ingem. A pályázatírótól megjelent egy csaj reggel 8-kor kosztümben, és első blikkre lenézett minket. Az ilyenen csak mosolyogni szoktam, de amikor megpróbált szakmailag "bealázni", akkor azért kezdtem morcos lenni. Épp akkor vett vissza, mikor meg akartam említeni, hogy a projektet nekem köszönhetik, mert az én ajánlásom alapján kerültek ide. Gondolom mondanom sem kell, hogy melyikünknek lett igaza a szakmai kérdésekben...
Mindegy is, megtörtén az egyeztetés, zöld az út.
Jah, az első ajánlat adásakor ez az épületszárny még nem is létezett. Amikor megépült, kaptam egy cserép-adatlapot, amin az szerepelt, hogy a léctávolság 32-35cm között kell legyen, ezért én a szokásos 32cm-el számoltam, mert akkor csak nagyobb lehet a tető, kisebb nem. Szuper, így fel sem kell menni a tetőre méregetni, öröm-bódottá...
Az elrendezést is egyszerűre terveztem: 18x330Wp napelem/sztring, 4 sztring/inverter, 2 inverter. Ugyan semmi értelme a 2 munkapontnak, de azért én úgy alakítottam ki. Talán a napelemek degradációját, és a hó olvadását így picit jobban tolerálja majd a rendszer, de tényleg pár wattról beszélünk.
Persze helyszín-bejáráskor kiderült, hogy a betáp kábel, amit meg kellett volna bontanunk, az 5x35 helyett csak 4x35 (mert így olcsóbb volt), és olyan feszes, hogy a megbontása kivitelezhetetlen. Nem baj, ahova be van kötve, onnan húzunk vissza 2x5x16-ot, és kész. Megjegyeztem, hogy az eredeti ajánlatban ez nagyon nem így szerepelt, kalkulálok egyet rá vasárnapi munkavégzéssel, mert áramszünet munkaidőben elképzelhetetlen, és a sűlyesztett doboz, ami a falban van, ajtónyitásra az ölembe akart ugrani. Nembaj, megoldjuk. Tippre olyan 200eFt lett volna anyaggal, munkával, mert persze fullon is volt, így nagyobbítani kellett volna, vasárnap a 2 vill.szerelő sem ingyen dolgozik stb-stb. Nem baj, épp mondnai akarom, hogy ezt én megcsinálom ingyen, mert mégiscsak régi a barátság (meg a jövőben akarok tőlük ezt-azt venni), mikor jön az öreg tulaj puffogva, hogy maj az ő emberei. Oké, egy gonddal kevesebb. Jah, van villámvédelem (olyan, hogy leírni nem merem), kell az miatt is kockázatelemzés, meg ilyenek. Azt is intézik az emberei. (Ennek mondjuk kifejezetten örültem, mert nem szerettem volna ahhoz a nevem adni...)Minden stimmelt, minden bőven időben volt. A telepítés aug. utolsó hetére lett tervezve, az áruk 2 héttel korábbanra lettek odarendelve, mert az aug.20-ai héten senki nem akart dolgozni. Meg is jött minden, de persze a befoglalt(!) 330Wp napelemekből eladtak egy adagot, így 335Wp paneleket kellett hozatnom, a különbözetet meg nyilván én nyeltem be. 720Wp a különbség, ami tényleg nem jelentős összeg.
Aug.24-én reggel kezdődik a telepítés (én erre a hétre szabit vettem ki a mostani munkahelyemen, hogy reggelente eligaztsam az embereket, és ha bármi gond van, akkor tudjak ugorni.
Vége a reggeli eligazításnak, ácsok mennek fel a tetőre, kialakítani a kikötési pontokat, erre rögtön szólnak, hogy a 8cm cserép-átfedés helyett 14cm van! A kampó csak 10cm-t tud! A tető lejtése 18°, a cserepet megvágni, feltolni nem lehet, mert beázna! Megjegyzem 20° alá nem is volna ezt a hélyazatot használni, de így volt olcsóbb...
Hívom a K2 importőrt, hogy ez van, azonnal kell megoldás, mert áll a munka! Van hosszabb kampó-szárú kampó? Van, de drágább! Nem baj, kell azonnal! Ok, akkor mondom addig a fiúk kiflexelik a cserepek alját, hogy a kampókat már csak be kelljen tenni.
Közben a fiúk a tetőn jelzik, hogy rengeteg cserép repedt, és kivétel nélkül(!) mind hibás! Az öreg kereskedő bammeg megvette (vagy megkapta?) a gyártótól az összes hibás cserepet, hogy még többet spóroljon! Mindegy, fiúk idejéből kitellik, felajánlottuk, hogy kicserélik a törött cserepeket, ha adnak másikat.Közben 2 vill.szer. megy a tetőtérbe, hogy az inverterek helyét kialakítsák úgy, ahogy azt 1 hónapja megbeszéltük, és ahova az öreg tulaj emberei odahúzták már a kábeleket, és az EPH csomópontot is odatették.
Megjelenik az öreg, beszélgetünk, hogy ez van, de megoldom. Kérdi, hogy a villamos rész okés? Mondom persze, ide-és-ide fogják tenni. Öreg kikel magából, hogy az nem jó, mert vékony a gerenda (mert így ugye olcsóbb volt), és be fogja húzni a tetőt, azonnal menjünk fel! Remek. Felmegyünk, mutatom neki, hogy pont mindegy milyen a gerenda, mert egy főfal felé rakom (ahogy meg is volt beszélve), és a falon lesz a terhelés, nem a tetőn. Válasz: na, hát erről van szó, így kell csinálni! (facepalm)Kampó megérkezik, kedd reggel dobozbontás: nem jó a kampó, ugyan olyan hosszú, csak a csavarozó-pontja más. Na, ez már tényleg baj!
Felhívom K2-t. Ja, akkor félreértett (f@sza), olyan nincs. Remek. A fél országot felhívtam, hogy kinek van ilyen? Senkinek, de gyártassak ezzel, meg azzal. Köszi, ma kellene... Voltam kb. 8 különböző importőrnél, és felhívtam mindenkit is, de semmi...
Délután 3, még nem reggeliztem. Veszek péksütit, kaja közben egy parkolóban telefonon böngészem a K2 adatlapokat. Mit látok? Van olyan kampó! Haverom épp Bp-en van, megkérem menjen oda SOS. Felhívom az importőrt, mondom ilyen van? Van. B@mmeg. Megmérik collstockkal, és jó. Király! Kell! Őőő, 9db van belőle az országban. Ehh... Nem baj, beszéljenek a gyártóval, és küldessék SOS Pécsre!
...és itt kezdődött csak az idegeskedés. Az importőr innentől kezdve elkezdte nem felvenni a telefont, mentek a kamu dumák, hogy ő nem beszélhet a cégen belül a beszerző kollegával (felhívtam másik embert náluk, ő nem tudott ilyenről), nem tudja felvenni, mert képzésen van, nem tudja felvenni, mert munkavédelmi oktatáson van, stb-stb. Próbáltam hívni a főnökét, az sem veszi fel az én számom.
Felautóztam Bp-re, visszavittem a kampókat, és leültem beszélgetni velük. Mint megtudtam, a főnökük azt hiszi, hogy én csak az áraikra vagyok kíváncsi, mert Pécsett is van K2 importőr (akit nem szeretek). Bammeg, auguszttusban 8MFt+ÁFA összegben költöttem náluk. Nem is értem az ilyet. Kaptam igéretet, hogy SOS intézve lesz minden, így eljöttem.Persze onnantól megint nem veszik fel a telefonokat, üzenetekre nem reagálnak. Mivel van a cégnél több kontaktom is, beszéltem egy sokadik kollégával, aki szeptember 4-re szervezett kampókat Bp-re.
Ez van. Újratervezés, munka leáll. Senki nem boldog, mindenki terve, munkarendje borul.
Egy mintakampót odanéztünk, a fedés jó, de a kampó alá kell padlót vágni, mert nem ér le a gerendáig, mert magasságban viszont rövid. Csavarokat is cserélni kell hosszabbra. Ezek megint plusz költségek, benyelem.Importőrt természetesen alig-alig érem csak el, de mivel idő van, e-mailezünk. Néha.
Szeptember 4-én, egy szép napsütéses pénteki napon, mikor bár a naptár szerint már ősz van, valójában még bőven nyár van, próbálom kedélyesen felhívni, nem veszik fel. Én türelmes vagyok, és hiszékeny, még infó-morzsákkal is beérem. Olyan tőmondatokat kapok, hogy nem tudják hol van a teherautó. Nyilván bammeg, 2020-ban nem lehet telefonon utolérni a sofőrt, meg amúgy sincs benne GPS. (Megjegyzem az útdíj-fizetés miatt a teherautók 80%-ában van.)
Kora délután, mikor fene tudja hányadikra sem veszi már fel senki az én számom, autóba ültem, és elindultam Bp-re, hogy még nyitvatartási időben odaérjek, hogy lehozhassam a kampókat, hogy szombaton már lehessen velük dolgozni. Ezt is megírom nekik, azt talán olvassák. Szekszárdnál kapom az üzenetet: ne menjek, csak hétfőn ér oda a kampó. Anyád...Hétfőn, egy morcos, ám nagydarab ismerősöm elküldtem a kampókért, kedden már fel is kerültek a tetőre. A többi már történelem, mondhatnám, de pl. az első kampót, amit visszavittünk, még nem minuszolták le, de legalább már van kontaktom a könyveléshez is, és ők még felveszik nekem...
Közben a villanyszerelőktől beszéltem telefonon egy olyan emberrel, akivel korábban nem találkoztam. Persze ő is jobban akarja tudni nálam, hogy hogyan is kell napelemes rendszert telepíteni, mert volt egy képzésen, és papírja van róla. Igen, még a szövetség képzésén. Ezen ismét csak mosolygok, ám amikor mondom neki, hogy mi a szitu, és hogy azzal a villanyszerelővel, aki eredetileg volt (csak ugye nem tudta befejezni) mit beszéltem meg, akkor közli, hogy ja, az neki egy senki. Kiadom a feladatot, csinálja, de azért ez a mondat forgolódik a fejemben. Később felhívom a tetőn a fiúk vezetőjét, hogy aki így beszél a saját kollégájáról, az nyilván másokkal is így fog, ezért ha velük, vagy a megrendelő akár egyetlen emberével így beszél, akkor szóljon, és azonnal elzavarom. Mondta, hogy őket ugyan ne féltsem, de ugyan ezt előadta neki, hogy én neki senki vagyok. Persze a fiúk szóltak neki, hogy a munkát tőlem kapta, de úgy vagyok vele, hogy ezt már pont letojom, de ha a megrendelővel is így beszélt volna (szerencsére a padláson egy embere sem járt), akkor nem csak innen repült volna, ezt az egyet garantálom...Ma megyek, és elvégzem a kötelező méréseket, megejtem a próbaüzemet, beállítom amit be kell, elvégezzük az érintésvidelmi méréseket is, aztán remélem már csak az óracsere van vissza...
-
-
MrZed001
tag
OK amúgy a rendszer.
Arra figyelj, hogy ha a 75/15-öset veszed, akkor 15A-al tölti aksit, tehát jó ha van 120-150Ah-s az ólmos aksi kapacitása.
Ha 75/10-eset veszel, akkor 10A-al tölti, akkor 80-100Ah-s aksi elég.A kábel vastagság a Volt, Amper és távolságtól is függ.
Itt két kalkulátor rá. Írja usa gauge, meg eu mm és mm2-ben is (egyik lábban, másik méterben kéri távolságot, erre figyelj
):
https://www.wirebarn.com/Wire-Calculator-_ep_41.html
https://www.solar-wind.co.uk/info/dc-cable-wire-sizing-tool-low-voltage-drop-calculator
Külön számold az aksi-inverter, meg az inverter-fogyasztókat.4x10W lámpa az fogyaszt egy óra alatt 40Wh, 8 óra alatt 320Wh
12V 100Ah aksi az 1200Wh ... szóval ezt nevetve bírnia kell (és félig se merül, ami különösen ajánlott savasnál).Victron (neves termék) helyett kereshetsz Aliexpress, alibaba, ebay, amazon ... hátha van olcsóbb kínai is.
Ez még amit kedvelnek (Tracer1215BN 10A elég 110$ körül):
https://solarepic.com/collections/feature-products/products/solarepic-mppt-solar-charge-controller-150v-tracer4215bn?variant=14544529457201 -
Vasy09
őstag
Nem lehet, hogy csak szabin vannak? 1 hét még nem a világ vége!
Én pl most küldtem el a szerződést, meg írtam le, hogy mik számítottak bele az önerőbe (Pentele). Most fogják küldeni a számlát, meg a folyósítási tervet. Ha megkapják a pénzt, utána rendelik az invertert, és ahogy megjött, már jönnek is szerelni!
De például a hölgy mondta, aki intézi a számlákat, hogy most nem lesz ő sem egy hétig, ezért kellett nekem is tegnap elküldeni legkésőbb, hogy még a szabija előtt intézkedjen.
-
Coolby
tag
válasz
MrZed001
#6567
üzenetére
Maradok egyenlőre a használt ólmos akkumnál amin meglátom, hogy hogyan bírja majd a terhelést. Illetve úgy néz ki kapok egy kishajóból egy indító/munkaakkut [link] ami egész jó állapotú, csak nagyobbra cserélik. Egyszer talán építek egy LiFePO4 packot, tényleg nem annyira bonyolult.
Akkor így megfelelő az összeállítás?
Napelem adott AE Solar: AE305M6-60 [link]
Victron SmartSolar MPPT 75/15: [link] (esetleg olcsóbb alternatíva?, nem kell a bluetooth feltétlen)
12 V Fogyasztó még nincsen, de nem megértettem, hogy olyan kell ami nem érzékeny a feszültség változásra, nem szabályozott.
Kábelt milyet vegyek és hol? Napelemen ugye van csatlakozó, ahhoz kellene kábel kb 3m, az inverterből az akkuhoz milyen kábel vastagság javasolt? (2-3max), illetve gondolom a fogyasztókhoz mondjuk ha max 10 méterrre vannak? (4db 12V max 10W lámpa)
-
tuzpenge
addikt
Megkötöttük az új szerződést émász területen, és abban az elszámolás típusánál a profilos elszámolás van feltüntetve mind a két órára (advesz és az éjszakai). Elfelejtettem ott megkérdezni a neten meg nem találom a számomra is értelmezhető magyarázatot rá.
Valaki tudja hogy ez pontosan mit jelent (egyszerű nyelven)?
Köszönöm! -
LittleBoss67
aktív tag
válasz
LittleBoss67
#6636
üzenetére
Erre (6636 hsz.) valaki ?
-
kardkovacsi
senior tag
válasz
Geresics
#6635
üzenetére
"Igen, amíg nem változtattok a szerződésen, addig marad ez érvényben. 2024-től új jogosultságot nem lehet már kiadni." - azt gondolom, hogy a 2022 második fele meg 2023 lesz az aranyéve a kivitelező cégeknek. Tuti mindenkinek 2023-ban fog eszébe jutni, hogy ő napelemet akar.
Majd ugyanaz lesz mint az 5%-os áfával a házaknál. A cégek meg reagálni fognak a növekvő keresletre és kicsit emelkedni fognak a kivitelezési költségek. -
HódítóHód
újonc
Sziasztok!
2. próbálkozás(első eltűnt szerkesztés közben)
Mégis megkértem az ajánlatokat a napelem szövetségen keresztül. Az itt olvasott tudásom alapján 3ra szűkítettem le. Ha van türelmetek kérném becses véleményeteket
1: 3,16kWp
inverter: Huawei SUN2000L-3KTL 81f) +40ért Forniusra cserélhető
napelem: 8db Sharp Monokristályos 395W (NU-JB 395)
1,31M Ft2: 3,75kWp
inverter:SAJ sununo plus 4K+wifi
napelem: LONGI 375w 10db
1,3M ft3: 3,7kWp
inverter: Huawei SUN2000L-3,68KTL 81 fázis 2munkacsoport (nem tudom miért kellene2)
napelem: 10db LONGI Solar 370w
1,37M FtA 2024 utáni adóztatás inverter függő? Azaz igy hogy 4kw alatt vannak valószínűleg nbem kell majd fizetni? Vagy a megtermelt áramot veszik alapul?
Előre is köszönöm a segítséget!
-
Fifi
őstag
válasz
Geresics
#6653
üzenetére
Ilyen grafikonok, idősor adatok a solaredge rendszerből is kinyerhetők?
A https://monitoring.solaredge.com/solaredge-web/p/home oldalon elérhető napelemrendszereknél sokkal kevesebb adat látható összeszedetten.
Vagy ezek csak a publikus adatok és maga a HMKE tulaja sokkal több adatot lát?
SolarEdge-hez is van ilyen sensorbox, ahol a hőmérsékletek is rögzítésre kerülnek? -
Nahát!
tag
"Tudtok tanácsot adni, hogy ilyenkor tudok másik kivitelezőt választani?!"
Igen, megengedett, az MFB pont felé jelezni kell a változást, kivitelező váltást."Pereskedni kell, vagy simán visszaléphetek?"
Ez a céggel kötött szerződéstől függ, hogy abban erre vonatkozóan milyen feltétel szerepel. -
bako01
csendes tag
Én is pont ugyanitt járok, hogy előzetesen leszerződtem egy kivitelező céggel. Lezongoráztam az MFB hitelt, EON engedélyt, közjegyzőt, aláírt szerödésem van. Elküldtem email-ben a szerződést, illetve kiszámoltam a szükséges önerőt, azonban azóta nem állított ki díjbekérőt/számlát se a cég több mint 1 hete, emailre/telefonra nem reagálnak. Tudtok tanácsot adni, hogy ilyenkor tudok másik kivitelezőt választani?!Pereskedni kell, vagy simán visszaléphetek?!Válaszokat köszönöm, mert tanácstalan vagyok, de a bizalmam megrendült.
-
Geresics
Topikgazda
válasz
layerke
#6650
üzenetére
Szuper lett!

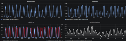
Próbáld esetleg a napi bontást, mert így túl sok adat zsúfolódik egy képre, és ez miatt elvesznek a részletek szerintem. Nézd meg ezt a képet pl.:
Ez egy ECO27-es inverter, és van hozzá SensorBox is. Ha kirajzolom a besugárzást, a környezeti hőmérsékletet, és a panelhőmérsékletet, mellé illesztem a DC feszt és áramot, akkor már itt is sok az infó, és csak úgy lehet kezdeni vele valamit, ha közben az egérrel nézem az értékeket, mert szimplán túl sok az infó ahhoz, hogy első ránézésre beszédes legyen a garfikon (szerintem)!A hőfok/termelés összefüggésre sokkal beszédesebb egy 2 munkapontos, eltérő tájolású rendszer:

Itt nagyon szépen látszik, hogy ahogy nő a besugárzás, úgy nő az áramerősség, ugyanakkor csökken a feszültség, hiszen nő a panel hőmérséklete. Ahogy megy le a nap, csökken a besugárzás, csökken a hőfok, és nő a panelhőmérséklet. Erre szoktam népi bölcsességet meglovagolva azt mondani, hogy a kevesebb néha több!
(Ezek Fronius adatok, nem is olyan szépek maguk a gyári grafikonok, mint ha a saját adatokból csinálnék grafikont, mint pl. ez (újat készíteni most macera lett volna), de azért megteszi!
)
Itt egyébként jóval laposabb a dőlésszög, ami miatt a reggeli/esti árnyékhatás kevésbé látványos nyáron, és a Huawei 20KTL is picit másképp dolgozik, mint a Fronius, de ez már tényleg csak részletkérdés...
-
Vasy09
őstag
Ma írtuk ala a szerződést a bankkal, illetve voltunk a közjegyzőnél is! Mostmár remélem sínen vagyunk!
-
layerke
aktív tag
válasz
Geresics
#6574
üzenetére
Köszönöm az észrevételeket, ezeket megoldom majd alkalom adtán, jelenleg már más projekt fut.
Addig is tapasztalati adatokat osztanék meg a nagyérdeművel, mégpedig a termelés hőmérséklet függéséről egy diagram halmot. Ezeken jól látható, hogy amennyiben nem felhős az idő (a napelem DC és a nepelem termelés diagramokon nem "fűrészfogas" a diagram) és a napsütés ellenére nem túl magas a környezeti hőmérséklet, úgy kimondottan jól termel az erőmű. Augusztus 29-én és 30-án nagyon meleg volt és szemmel láthatóan kevesebbet termelt, mint egy hasonlóan napos, de nem állati meleg napon.

-
Agyrák666
aktív tag
Szerintetek mentheto ez az inverter?
[link]
Tuz utott ki a kazanhazban, es kicsit megolvadtak a dolgok. -
válasz
tuzpenge
#6645
üzenetére
szia!
4 darab 1000 W és 2 darab 2000W teljesítményűt.Nobo Oslo.A panelek fűtenek ez tény.
A termosztát gagyi és pontatlan kialakítású nincs rajt se gomb se kijelző az odalukon jelzettel ellentétben.természetesen vehetsz többfélét hozzá, csak plusz pénz....
A panelek előlapja / hátlapja és a felső rácsa horpadozik felrakásnál, kb 1 mm lemezből van kialakítva.( Igaz visszaugrik,de siralmas)
Ugye marketing hozzá, hogy alulról beszívja a hideg levgőt felül kijön mert hát ugye fizika és hogy keringeti a levegőt a szobába. Na most nekem egy 13 m2 padlás szobát az 1000 wattos nem képes értelmesen fűteni, vagy túlfűt vagy alámegy, ráadásul tekeri természetesen az áramszámlát mint az állat. Mivel ez nem konvektor ugye melegtartása nincsen.
Beállítottam, rajt az Eco módot, hogy biztos sporólnil fog, kb mint ha a szarnak adtam volna egy pofont az ugyan semmivel nem evett kevesebbet, mint ha a Tescoból hoztam volna ki egy 15 ezeres 2000 wattos hősugárzót,( mondjuk igaz azon nincs termosztát) csak ez éppen 78 ezer foritnba került a legolcsóbb termosztátttal a 2000 wattos, és hozzászámolhatok 69 ezret a HUB ért..ami az 5 panelre leosztva tovébbi 12.000 forint.
Mivel írtad hogy téged a Wifi nem érdekel,de nekem wifis termosztátok vannak amiken nincsen egy darab fizikai gomb sem,kénytelen vagyok azzal vezérelni. A 5 darab panel 400 ezer foritnba került mindennel, egy olyan elavult felületű és tudású abszlút élhetetlen szoftverrel, hogy el sem hittem mikor megáttam. Máig nem hiszem el hogy ezt képesek nyújtani 2020 ban ennyi pénzért szotfverként és hardverként.Szóval ha most felmész Emagra és beírod hogy elektormos fűtőpanel akkor 30 .000 forint alatt válogatni tudsz a termosztátos modellek között sőt távirányítóval is rendelkeznek némelyek.. !! és semmivel nem roszabbak mint ez. Ha teheted ne adj ki érte pénzt a " névért " felesleges. Mindegyik 1 kWh áramból pont annyi fűtőenergiát állít elő. Kerüljön bármennyibe. ha meg mégis " miőséget akarsz, akkor Adaxot javaslom inkább,de az is pénzkidobás.
-
#44448768
törölt tag
válasz
tuzpenge
#6644
üzenetére
Berakod a fűtő paneleket, amennyi kell.
és
Veszel egy klímát csak a nappali-közös térbe.
A klíma így megoldja a fűtés egy jelentős részét, akár a felét is, ha használod.
Az átmenti időszakokban és a langyosabb téli napokon nem vagy alig kell mellé fűteni a fűtőpanelekkel. Plusz nyáron a ház hűvösen tartására is jó lesz.
200-250 eFt egy CSENDES 3,5 kW-os jól fűtő klíma.
(lehetőleg valami japán DAIKIN, MITSUBISHI, FUJITSU)
---
Mivel (úgy rémlik) elég sok fűtést váltasz ki árammal és ebből csak keveset napárammal.
Nem árt spórolni a fűtési kWh-kal, mert különben könnyen előáll egy jó magas villanyszámla.
A részben klímás fűtés pedig spórol a kWh-ákkal... -
tuzpenge
addikt
Hát mindenkinek nagyon köszönöm a hozzászólását. Akkor nem veszem dupla vagy tripla áron azért mert jól csengő neve van....
Amúgy valóban jobb lenne, egy valóban jó klíma, csak abból nem egy kellene és nem 30 ezer / db és az most nem fér bele sajna kiköltekeztem magam.....talán 1-2 év múlva. -
#44448768
törölt tag
válasz
tuzpenge
#6639
üzenetére
Nincs különbség, ugyanúgy fognak fűteni.
Sőt az 5000 Ft-os TESCO gazdaságos is...
---
Úgy általában is igaz, hogy minden ami nem klíma/hőszivattyú elven fűt árammal.
Pontosan ugyanazt tudja: 1 kWh áramból készít 1 kWh meleget a fűtőrésze.
Bármi is neve és bármit ír is marketingje.
Ezeket nevezik >> cekasz fűtésnek.
Értsd: melegedő elleállás elvén alapuló fűtés. -
Fifi
őstag
válasz
tuzpenge
#6639
üzenetére
Nem tudom mik az adottságok, de elektromos panelok helyett nem lenne jobb a nagyobb hatékonyságú klíma fűtésre?
Igaz már pár éves cikk, de hátha találsz benne hasznos infót.
-
tuzpenge
addikt
Sziasztok!
Nem tudom ide való e vagy sem de azért felteszem. Lassan elkészül a rendszerem: 8,3 kW.
Szeretném használni fűtés kiegészítésre is és elektromos panelokkal! És a kéréd igazából itt jön: van e érdemi különbség (mondjuk hatásfok, energiagazdaságosság) egy 30 ezres Tesy és egy 65 ezres Nobo vagy 90 ezres adax fűtőpanel között (a teljesítmény ugyan az- > 2000W)? A kényelmi szempont nem lényeges annyira (pl wifi). Igazából laikusként azt gondolnám hogy 2000 W az 2000 W mind a háromnél, de biztos van itt olyan aki ebben szaki vagy ért hozzá.
Köszönöm a válaszokat! -
Geresics
Topikgazda
válasz
redingitell
#6637
üzenetére
Azt nem tudom mekkora a 2 tető dőlésszöge, de ha meredek is, én egyel nagyobb inverterrel (4KTL) kérném azért. Ha nagyon alacsony, akkor kettővel nagyobb (5KTL) invertert kérnék...
-
redingitell
senior tag
Ezt sikerült begyüjteni egy 6kw-os rendszerre. Benne van a kölcsön ügyintézése is.
Q-Cell Qpeak-DUO-G8 350 W Mono napelem panel (1)
db 17 44 000,00 748 000 27 % 201 960 949 960
Huawei SUN 2000-3KTL M0 inverter (2)
db 1 375 000,00 375 000 27 % 101 250 476 250
Szerelési anyagok (3)
db 1 150 000,00 150 000 27 % 40 500 190 500
Tartószerkezet
db 1 145 000,00 145 000 27 % 39 150 184 150
Munkadíj
db 1 170 000,00 170 000 27 % 45 900 215 900
E.ON csatlakozási dokumentáció ügyintézés
db 1 45 500,00 45 500 27 % 12 285 57 785
Érintésvédelmi jegyzőkönyv
db 1 26 614,17 26 614 27 % 7 186 33 800
Nettó érték ÁFA érték Bruttó érték
27 % 1 660 114 Ft 448 231 Ft 2 108 345 Ft
Összesen 1 660 114 Ft 448 231 Ft 2 108 345 Ft
Fizetendő: 2 108 345 Ft
kettőmillió- egyszáznyolcezer- háromszáznegyvenöt Ft
(1) 12 év gyártói garancia és 25 év 85%-os termelési garancia
(2) 10 év gyártói garanciával
(3) DC oldali túlfesz védelem, AC oldali túlfesz. védelem, kismegszakítók, olvadóbiztosítékok, vezetékek, MC4 csatlakozók, elosztószekrény -
LittleBoss67
aktív tag
Sziasztok
Lehet,hogy nagyon Off de nem találtam infrapanel (BFG) topicot. Most, hogy a napelemek működnek és a lakás néhány pontján étkező-konyha-fürdő nincs fűtés, ezen gondolkodtam. kb 400 w-s panel 2 biztos + fürdő ( 10+12+3,5 m2 kb 2,3 m belmag.) . Mi a gyakorlati tapasztalat a téli hónapokra, vagy is kb 150 napra számolva a napi tényleges fogyasztás??
Értem én, hogy 400 w az 400 w de nem hiszem, hogy 20 oC-ra állítva termosztáttal, valóban 9,6 kW /db. + a kicsi lenne a teljesítmény, vagyis télen kb. 18 kWh/nap szipkázná a rendszert ( vályog ház szimpla müanyag nyílászárók). Ha nincs segítség irányítsatok valahova (ne a családtagok közé).
Köszönettel: Pisti
-
Geresics
Topikgazda
válasz
SSJPiotr
#6634
üzenetére
Igen, amíg nem változtattok a szerződésen, addig marad ez érvényben. 2024-től új jogosultságot nem lehet már kiadni.
Ez persze azt is jelenti, hogy ha pl. 2024.01.01 után nagyobbra cseréled az invertert (az az, ami a szolgáltatót egyedül érdekli), akkor új szerződés kell, és arra már nem lesz szaldó. -
SSJPiotr
csendes tag
Elvileg jövőre lesz napelem rendszer telepítve (MFB hitel ügyintézési idő....). Így majd szaldós elszámolás lesz, a kérdésem, hogy ha pl 10 év múlva (amikor már újonnan ilyet nem lehet) bővíteném a rendszert, akkor ugyanúgy maradnék szaldós elszámolásban?
-
joghurt
addikt
válasz
redingitell
#6629
üzenetére
Az adatlapjaik alapján nem igazán látok különbséget. A G8 345-360 W közötti, a G8+ pedig 340-360 W.
A + valószínűleg annak szólhat, hogy a sima G8-ra 12 éves garanciát adnak, a G8+-ra pedig 25-öt. -
joghurt
addikt
válasz
Geresics
#6617
üzenetére
Nem feltétlenül vicc az, hogy villamosmérnökként nem engednek szerelni. A villanyszerelési szabályok és tudnivalók közül kb. semmi sem hangzott el az egyetemi tananyagban. Legfeljebb az erősáramosok számolgatnak terhelhetőséget, netán kicsit alaposabban foglalkoznak szigeteléssel és érintésvédelemmel.
Kollégám "jó lesz majd az valamire" felkiáltással nekiállt megcsinálni az OKJ-s papírt, hogy ketyegjenek a tervezői és felülvizsgálati jogosultsághoz szükséges évek. Persze a háromfázisú motorindító kapcsolást ő magyarázta el a csoportnak.
-
redingitell
senior tag
[Erre] valaki?
-
DuDieHUN
aktív tag
Victron MultiPlus-II 48/5000/70-50 - még ezt az invertert néztem, persze drágább

-
DuDieHUN
aktív tag
válasz
MrZed001
#6626
üzenetére
csak akkupack erdekes számomra, mpp solar jó áron van és szerintem nem lehet mellélőni vele
ez a pack elvileg tartalmaz mindent, persze nem
olcso, ha osszelegozom (inverterbol mpp solar, akksibol az a 280ah-s, napelem itthon valami) akkor joval olcsobbra kijovok, viszont nem plug&play
[link] -
MrZed001
tag
válasz
DuDieHUN
#6624
üzenetére
Az aksipakk nem tűnik rossznak (bár szeretném én azt látni, hogy mi is van benne valójában, nem-e NMC kisaksik), de az inverter mellette az ...
Mondjuk úgy, hogy nem tudom komolyan venni azt, aki VA-ben adja meg, mert általában 0,6 * VA = W .... itt is 5 kVA => 3,6 kW-os inverter.
Az megint egy jó kérdés, hogy ebből mennyi amit valóban tud is.
A 12 éves kínai garanciát azért még mindig megmosolygom
-
#44448768
törölt tag
Távolságfüggő is.
Célszerű a minél kisebb feszültségesésre>>teljesítményveszteségre tervezni.
Lehetőleg jóval 1% alattira.---
Kalkulátor: https://photovoltaic-software.com/solar-tools/dc-ac-drop-voltage-calculator
Magyarországon....
Az 1 fázis >> 230 Volt
A 3 fázis 400 Volt
A 70 Celsius fok még jó a PVC kábelnekZöldsárgából 6 mm2 kell minimum alapesetben.
(más lehet a helyzet, HA VAN kiépített villámhárító rendszer a házon)Ezért szokás a 3x6mm2 illetve 5x6mm2 kábellel megoldani, egyben.
Az egyszerűség kedvéért, főleg a kisebb kábel hosszak esetén.A 6 kW-os invertert
úgy 5 méter körülig elviszi akár a 2,5mm2 is + a 6mm2 zöldsárga
úgy 15 méter körülig a 4mm2 + a 6mm2 zöldsárga
úgy 30 méter körülig a 6mm2 -
Kommy
veterán
válasz
csemberlen
#6621
üzenetére
pedig azt is írni akartam 5 méter maximum
-
Kommy
veterán
Az inverter és a mérőóra között mekkora keresztmetszetű kábelt kell rakni (6kW 3 fázis), mert most van egy gégecső ami összeköti a pincét a mérőóra szekrénnyel aminek a belső átmérője ~20mm. Itt ugye a kérdés, hogy elég lesz e ez 3 fázis esetén vagy kell másik nyomvonal majd a kábelnek. A telepítő azt mondta, hogy a földelőszonda is mehet a pincébe, így annak is fel kell mennie az óraszekrénybe. Előkészíteném a dolgokat a kivitelezéshez, hogy ezzel ne kelljen már foglalkozni .
-
redingitell
senior tag
A Q-Cell Qpeak-DUO-G8+ megéri a felárat (kb 13 000,- HUF) a síma G8-al szemben?
-
Geresics
Topikgazda
Azért ez nem akkora ördöngősség. Tanítottam már be nem is egy telepítő csapatot, és anno csináltam nekik telepítés-utasítást, amiben benne volt a cserepek "felxelésétől" a próbaüzemig minden. Igaz, én minden egyes projekt esetén olyan szintű rajzot készítettem nekik, ahol még az is szerepelt, hogy hányadik sor, hányadik cserepét kell feltolni. De ezt kapták meg anno a "nem telepítők" is, és mindenkinek sikerült. Igaz, a villanyszerelést néha külső segítséggel oldották meg, az érintésvédelmi felülvizsgálatot pedig minden esetben külsős csinálta, ahogy a tervezést is. Igénybejelentést bárki megteheti, csat.doksihoz kell jogosultság, de a készre jelentést megint bárki megteheti, ennyi.
(#6614) joghurt
Tökre egyet értek, keress vissza bátran, hogy hányszor leírtam már, hogy az áram nem játék, és akár emberéletet is követelhet! Ezt nagyon-nagyon komolyan kell venni!
(Azt is írtam már, hogy a magyar jogrend vicce, hogy villamosmérnökként nem kapunk jogosultságot villanyt szerelni, ahhoz bizony kell az OKJ papír.
)Viszont a napelemek MC4 csatival mennek egymásba, ergo bolondbiztos. A kábelek, amik lejönnek a tetőről, azokra is MC4 megy, bár itt már lehet tévedni, de szerencsére a normálisabb inverterekben van polaritás-ellenőrzés. Maga a kábelezés sem egy diplomamunka. A DC dobozt akár előre meg lehet csinálni (vannak akár drága Hensel dobozok gyárilag kialakítva), az inverter bekötés is tanulható. Az AC bekötéstől féltek eddig a legtöbben, ott volt, hogy én, volt, hogy külsős villanyszerelő csinálta ilyen esetekben. Egy alapos és mindenre kitérő telepítési utasítással működik a dolog.
Más kérdés, hogy ezek egyedi esetek voltak (nem a telepítők betanítása, hanem a többi), és ezt nem tudom hogy képzeli a főnököm, hogy ha csinál ilyet, akkor hogyan fognak személyre szabott utasítást kapni, de igazából ez sem megoldhatatlan, ahogy így jobban belegondolok...
...csak azt nem tudom, hogy volna-e egyáltalán ilyenre igény. Addig OK, hogy ha kapok rá időt, bárkit is betanítok rá, hogy jól megcsinálja. De ez plusz teherként a nyakamba nem tudom, hogy hiányzik-e nekem...
-
-
joghurt
addikt
válasz
Geresics
#6613
üzenetére
Villamosmérnökként úgy érzem, hogy mint ahogy a medve sem játék, az áram is földhöz tud vágni. Sok mindent megszerelek magam is (akár feszültség alatt), de az 500-800 V DC, amit ki sem tudok kapcsolni, az én komfortzónámon kívül van.
Arra kíváncsi vagyok, DIY-ban honnan lesz szabványossági felülvizsgálati mérési jegyzőkönyv.Az esetek nagy részében a tetőfedő felszerelés (pl. beülő, kantár, óriás létra, állvány stb.) hiánya, a tériszony, illetve a tetőfedési ismeretek (hova lehet terhelni és csavarozni, mit hogyan kell víz ellen szigetelni) hiánya is jelentős gát lehet.
-
Geresics
Topikgazda
válasz
colorekft
#6612
üzenetére
Erre egyébként szerintetek van igény? Tehát "csináld magad" rendszerekre?
Engem a főnököm ezzel traktál, hogy ha már van raktárbázisunk, nyissunk a lakosság felé ilyen "do it yourself" rendszerekkel. Segítettem már eddig kb. 20+ ilyen rendszerben, ráadásul 80%-ban elektronikai szaktudás nélkülieknek, és nekik is ment ez, de az picit más szitu volt (megállapodások eredménye). Szóval Ti csinálnátok magatok, ha volna hozzá anyag, és táv-segítség? -
colorekft
csendes tag
válasz
layerke
#6571
üzenetére
Szia!
Gratula a megépítéshez! Én is saját kivitelezésben gondolkodom. Egyrészt a költségek miatt, másrészt kihívásnak tekintem.
Nekem is szimpatikusabbak a LAN-os összekötések, de ebben az esetben én biztosan WiFit fogok használni a villámveszély miatt. LAN kábelt legfeljebb a beállításig dugom rá az inverterre.
Kérdésem, akár magánban is, hogy melyik WEB shopból vásároltál? Én is írtam már egy pár helyre árak miatt, (mert kiírva nem nagyon vannak árak csak kpl rendszerekre) de választ nem igazán kapok. Volt aki felhívott telefonon és elkezdett kérdezősködni a tető tájolásáról, helyzetéről ... stb. Hiába mondtam neki, h én pl. a napelem árára vagyok kíváncsi. Hiába mondtam neki, h saját telepítésről van szó, mint egy gép tovább ismételgette a hü*e kérdéseit. A végén már azt mondtam neki, h a fejem tetejére fogom szerelni és mindíg fordulok a nap felé a legjobb termelés érdekében. Na ekkor hagyta abba és megígérte, h megkérdezi a főnökét. Azóta is kérdezi ...
Nálunk Mo-on nem nagyon lehet vásárolni külön elemeket, esetleg horror áron. Külföldi oldalakon szinte a feléért beszerezhető minden eleme külön-külön. -
gusztin
csendes tag
Sziasztok!
Ma készítettem egy kis számvetést mivel közel 100 napos a rendszerem, a leghasznosabb infókhoz itt jutottam hozzá ezért ha nem gond itt közzé is teszem.
A rendszerem 5,2 kWp napelem, Fronius Symo inverter.
A fogyasztáson kéretik nem megütközni, 2db nyugdíjas sok időt nyáron távol töltve, fogyasztása.
Természetesen ezek a nyári hónapok adatai, mondhatnám a töltekezés időszaka, ősztől fűtésrásegítéssel lesz elfogyasztva.
Indulás. 2020.05.20.
2020.09.06. (melegvíz 100% napkollektor) eltelt: 108 nap
Teljes eddigi termelés: 2.693 kWh 24,93 kWh/nap
Visszatáplált 2.8.0 : 2.444 kWh 22,63 kWh/nap
Fogyasztott 1.8.0 : 296 kWh 2,74 kWh/nap
Termelésből-elhasznált: 249 kWh 2,30 kWh/napÜdvözlettel, gusztin.
-
HódítóHód
újonc
válasz
#44448768
#6594
üzenetére
Köszönöm a kimerítő választ!
Full Déli fekvésű különálló, árnyékmentes garázstető. Dőlésszöget nem mértem
Ezek szerint érdemes lenne még árajánlatokat kérni? Esetleg eleve nagyobb rendszerre?
Továbbá 2024-től tényleg nem fogja megérni? Van erről valami konkrét? Mert akkor bele sem fogunk... -
Geresics
Topikgazda
válasz
redingitell
#6602
üzenetére
ez esetben elég egy hagyományos sztringinverter 2 munkaponttal
-
redingitell
senior tag
Sziasztok!
2 körös rendszert szeretnék, keleti és nyugati tájolás.Árnyékoló tényező nincs.
Érdemes nekem "okos" rendszerben gondolkodni? -
Geresics
Topikgazda
az eltérő tájolás 2 dologból adódhat:
1. eltérő azimuth (kb. ezt szokás tájolásnak hívni)
2. eltérő dőlésszög
Bármelyik változik, az befolyásolja a nap pillanatnyi beesési szögét, ami befolyásolja a leadott áramerősséget, és ezáltal a teljesítményt is. (A feszültséget is befolyásolja az eltérő melegedés miatt, de kis eltérésnél ez olyan minimális, hogy kár is beszélni róla.)(#6554) colorekft
Gyorsan átfutva nekem jól átgondoltnak tűnik!
Ha valamiben bizonytalan vagy, beszéljünk róla alaposabban, de akkor konkrétan fejtsd ki, hogy mire gondolsz
Új hozzászólás Aktív témák
Hirdetés
Az összefoglaló tartalma:
1. Alapfogalmak
2. Napelemekről
3. Napelem típusok
4. Inverterekről
5. Várható termelés kiszámítása
6. Mi történik működés közben?
7. Mi az engedélyeztetés menete?
8. Rendszer-méretezés és hibák(!)
9. Villámvédelem
10. Árak és megtérülés
11. Hibrid rendszerek
12. A megújuló energiák helyzete napjainkban
13. Egyéb
14. Telepítés után
- szinteÚJ Dell Pro 14 Ultra 7 255U 32GB DDR5 512GB AI PC FHD+ 1 év garancia
- Game Pass Ultimate előfizetés azonnal, egyszerűen, OLCSÓN! Immáron 8 éve!
- Samsung Galaxy S24+ 5G 256GB, Kártyafüggetlen, 1 Év Garanciával
- Eladó egy adata 32gb 3200Mhz laptop ddr4 ram
- Honor Magic7 Pro 5G 512GB, Kártyafüggetlen, 1 Év Garanciával
Állásajánlatok
Cég: Laptopműhely Bt.
Város: Budapest





Az öreg az, akivel vannak bajok, de ő lassan nyugdíjjazza saját magát. Azt hiszem nem fogsz meglepődni azon, hogy amikor az öreg megjelent a zsír új mergával, akkor egy szakadt, lyukas mackónadrágban szállt ki belőle!
Megismerem a régi vasútat az erőművel összekötő szénszállító alkalmatosságot.
)
)
