Hirdetés
- sziku69: Fűzzük össze a szavakat :)
- Luck Dragon: Asszociációs játék. :)
- sziku69: Szólánc.
- Lalikiraly: Macbook NEO 2
- gerner1
- D1Rect: Nagy "hülyétkapokazapróktól" topik
- Mustaros: Torrent jó dolog, de már nem használom.
- hcl: GPT diszk kisebbre klónozása
- D@reeo: OlvasóMester - vágólap felolvasó alkalmazás
- Mr Dini: Mindent a StreamSharkról!
-
LOGOUT
Telekom (vezetékes telefon, IPTV, xDSL / kábelnet / optinet)

Új hozzászólás Aktív témák
-
válasz
C1sc0
#169284
üzenetére
Értem. Ez továbbra is egy irányba mutat: a PPPoE kezelés ezen a sávszélességen már nem megy rendes HW gyorsítás nélkül. Még azt megpróbálhatod, hogy mi van akkor ha a CHR-t futtató hardveren indítasz egy live linuxot és megnézed hogy úgy mit tud magából kitolni PPPoE-n, csak hogy lássuk: nem a ROS-szal van-e valami nyomor az általad használt HW platformon. Ne felejtsük el: a ROS x86-ra egyáltalán nem optimalizált, ott jellemzően azt tudja magából SW kinyomni, amit az adott hálózati kártya gyártója a linux driverén keresztül elérhetővé tesz. Sima realtek, broadcom vagy konzumer Intel kártyáknál ez elég harmatos...
-
válasz
C1sc0
#169280
üzenetére
Az, hogy Windows-on a PPPoE nem tudja kifutni magát látható ok nélkül nem meglepetés. CHR-nél viszont a PPPoE kezelésnél kezd el lassulni, ha látszik ennek az oka, ha nem. Tutira mindent végignéztél a CHR alatt (fasttrack, fastpath, látszik is a counterekből hogy tényleg használja is ezeket?) offload ügyileg?
-
válasz
Shkiz0
#169278
üzenetére
Valami csak nem kerek nála, mert ezt írja:
A jelenség konkrétan:
- Közvetlenül a Kaon 10G portjára csatlakozva: megvan a teljes 4/2 Gbps.
- Dupla NAT (Kaon tárcsáz be, CHR mögötte DHCP-vel kap IP-t): szintén teljes 4/2 Gbps, semmi gond.
- PPPoE passthrough módban (a CHR tárcsáz be): letöltés csak 2.5–3 Gbps között van, néha felugrik 3.5-re, de a 4-et soha nem éri el. A feltöltés mindkét esetben rendben van, megvan a 2 Gbps.Ha megfigyeled, pont akkor kezdődnek a problémái, amikor a CHR-hez átkerül a PPPoE kapcsolat kezelése is. Az egyetlen különbség eközött meg a "dupla NAT" között pont a PPPoE HW offload hiánya.
Aztán írja ezt:
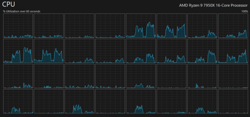
próbáltam úgy is, hogy a gépemről tárcsáztam ki (amiben egy AMD Ryzen 9 7950X van), azzal 1.5/2 körüli sebességet ért el, itt kb semennyire nem pörgette a CPU-t.
Egyrészt kérdés, hogy amikor azt látta "nem pörgeti a CPU-t" akkor megnézte-e per mag szinten is akár a PC-s akár a CHR-es esetben, mert ha csak átlagot nézett, akkor egy mag simán kikoppanhat, miközben egy sok magos CPU átlagban 10-20%-on ketyeg. Én ezt nézném meg először.
-
válasz
Shkiz0
#169271
üzenetére
Ezek a képek semmit nem cáfolnak meg abból amit írtam, ugyanis ezekből egyltalán nem látszik, hogy mely magok szolgálják ki a PPPoE-t, és mely magok csinálnak mást (connection tracing, NAT, RPS, forwarding, filtering stb.) Összekeversz össze nem tartozó dolgokat. A PPPoE HW offload, a fastpath és a fasttrack nem ugyanazt jelentik, sem nem ugyanazt csinálják, nem szinonímák. Az RPS, a NAT, vagy a forwarding (több szálas le/feltöltés esetén!) tud több magot használni, a PPPoE nem. Próbáld csak ki Iperf3-mal egyetlen szálon
A kollégánál "MikroTik CHR fut dedikált szerveren", a te képed meg egy RB5009-en készült. Az RB5009-ben van HW offload, ergó a PPPoE CPU igénye mérhetetlenül alacsony, viszont a virtualizált CHR-en csak fastpath/fasttrack van, ráadásul azok is csak akkor működnek megfelelően, ha a ROS rendesen be van állítva.
Ha kitekintünk a MikroTik világból, a legtöbb SOHO router gyártó vagy Qualcomm vagy MediaTek SOC-ra építi a routereit, mintkettőnek van hasonló megoldása, ellenkező esetben tisztán CPU-ból egyik ilyen SOC sem tudna PPPoE-t gigabites vagy afeletti sebességgel kitolni magából. Qualcomm-nál ezt NSS-nek hívják, MediaTek-nél meg PPE-nek.
-
A Magyar Mozi TV miért nem érhető el TVGO-n? Minden más (nem promóciós) csatorna elérhető, ez egyáltalán nem, de mégis ott van a műsorújságban...
-
djalmasi
tag
válasz
osonte
#169264
üzenetére
Megkérdeztem már a Telekomot puszta kíváncsiságból a pppoe session idejéről, végül ezt válaszolták
" Szeretnénk tájékoztatni, hogy a kollégáink utána néztek a kérdéseinek és a következő válasz adták:
igen amit tapasztal az valóban a dinamikus IP változás miatt van és működési sajátossága amin nem
tudunk változtatni. Ami a 60napos egybenmaradást illeti az technológiától függ, koaxon lehet olyan
hogy 1-2 hónap is míg a dinamikus IP változik. " -
C1sc0
csendes tag
Felraktam proxmox-ra vm-ként, ott is ugyanaz a helyzet. Jelenleg úgy oldottam meg, hogy dupla nat és akkor ipv4-en 4/2 és mivel a v6-ot szeretném én kezelni, ezért ahhoz kitárcsázok, meglepő, de v6-on 3.5/2 v4-en 3/2 Gbit-et ér el.
-
válasz
tuto558
#169267
üzenetére
"arról van szó hogy a legtöbb eszközben nem megoldott a PPPoE többszálú kezelése"
Egyetlen eszközön sem megoldott egy darab PPPoE session többszálú kezelése. Linuxon sem. Ugyanez igaz egy darab TCP vagy UDP socket-re is. PPPoE-nél az egyetlen megoldás az offload, ezt egy mezei PC-s hálókártya nem tudja megcsinálni, a legtöbb modern router viszont igen.
Mivel a koléga ezt írta: "MikroTik CHR fut dedikált szerveren"
Így probléma lehet, mert a sima x86-os verziót használja. A ROS szinte az összes MikroTik hardver platformján tudj valamilyen szintű PPPoE gyorsítást, de sima x86-on a hálókártya driverének kéne ezt tudnia, valahogy kétlem hogy ezt integrálták volna a ROS-ba... De a MikroTik saját hardverei között is van ám különbség ami a PPPoE képességeket illeti. Nem mindegy, hogy képes a HW offload-ra, vagy "csak" fastpath/fasttrack megy.
-
C1sc0
csendes tag
-
tuto558
senior tag
válasz
C1sc0
#169266
üzenetére
Szia,
Volt itt erről korábban szó és úgy tudom, hogy arról van szó hogy a legtöbb eszközben nem megoldott a PPPoE többszálú kezelése, így hiába állna még rendelkezésre több CPU mag, 1 thread-re korlátozódik a Miktorik-ben. Ezt több külföldi fórumon is megerősítik. CPU magokra lebontva meg tudod nézni a leterheltséget a Mikrotikben egy speedtest közben? Ha azt látod hogy közben 1 mag nagy terhelést kap a többi meg semmit, akkor ezzel igazolva is van a hiba forrása.
-
C1sc0
csendes tag
Sziasztok!
Nálam Kaon PG2380G van (4/2-es csomag), mögötte MikroTik CHR fut dedikált szerveren. A szervernek bőven van erőforrása, a CHR CPU használata PPPoE passthrough esetén is csak kb. 20% — szóval a szűk keresztmetszet biztosan nem ott van.
A jelenség konkrétan:
- Közvetlenül a Kaon 10G portjára csatlakozva: megvan a teljes 4/2 Gbps.
- Dupla NAT (Kaon tárcsáz be, CHR mögötte DHCP-vel kap IP-t): szintén teljes 4/2 Gbps, semmi gond.
- PPPoE passthrough módban (a CHR tárcsáz be): letöltés csak 2.5–3 Gbps között van, néha felugrik 3.5-re, de a 4-et soha nem éri el. A feltöltés mindkét esetben rendben van, megvan a 2 Gbps.CPU-t kizártam mint okot. Az MTU/PPPoE overhead (~8 byte) sem magyarázza ezt az esést.
Volt valakinek hasonló tapasztalata CHR-rel vagy más routerrel? Esetleg van valami ismert workaround, amivel passthrough mellett is kijön a teljes sebesség? (A dupla NAT működik, csak az lenne a kérdés, hogy megoldható-e PPPoE-vel is.) -
osonte
őstag
válasz
woodworm
#169262
üzenetére
Akkor már lehet ez sem a régi, kb 8-9 évvel ezelőttig dolgoztam informatikai kis és nagykerben 7 évet, rengeteg fémházas TP-Link-et adtunk el és nem volt velük gond, de az már ahogy írtam, nem most volt, szóval lehet már nem az a minőség vagy pont kifogtál egy rossz switch-et, nem tudom. Dlink-et nem szerettem annyira, Zyxelt meg nem használtam.
Most én is Ubiquiti-re váltottam, semmi bajom vele, de valaki szidja mint a bokrot, annyi baja van vele... Lehet valahol szerencse kérdése is. Mondjuk minden márka között lesz valamennyi hibás.
-
woodworm
veterán
-
Kekmen
senior tag
-
ripla
addikt
válasz
user12
#169256
üzenetére
Ez.
#169257MasterMark
Van egy Telekomos modem a földszinten, onnan megy 1 kábel az Androidos tévé dobozba, így van összekötve a tévével, plusz még 1 netkábel is megy a lenti tévébe, stream miatt, illetve hogy tudjon frissíteni.
Ennyi a földszint. Van még ott egy Mac Mini, de az wifin keresztül megy.
Aztán.
Van még 1 kábel ami a modemből jön fel az emeletre, és EZ volt eddig bedugva ebbe a switchbe, és így osztottam szét a switchen keresztül 3 felé a netet a PC-be, a tévébe, meg a PS5-höz.
És most ezt, ami feljött ide az emeletre, ezt kihúztam a switchből és közvetlenül bedugtam a PC-be, és azonnal jól mért.
Környezeti hatás nem tudom mi lehetne, 4 és fél évig jó volt, aztán hirtelen mi zavarná?Ezért kérdezem, hogy létezik-e valami profi kis program, ami leteszteli a switchet, hogy nincs-e valami baja? Mittudomén, port sebességek, csatlakozási idő, stb.
#169258Borisz76
Szerintem van itthon olyan ami jó bele, rengeteg ilyen vackom van itthon.Amúgy az még továbbra is kérdés, hogy HA a switch romlott el, akkor az az 5 perces netleállás a napokban hogyan keletkezett, amitől minden elszállt, a lenti tévé is.
A switch az emeleten van, a modem a földszinten, és ez az egyetlen vezeték van köztük mint összeköttetés, ahogy a földszintről feljön az emeletre 1 darab vezetéken a net. Lehetséges, hogy kiüti a teljes hálózatot? Kemény lenne. Vagy pont abban a szent pillanatban elszállt a net 5 percre? Hatalmas véletlen kéne hogy legyen. -
MasterMark
titán
válasz
ripla
#169255
üzenetére
Eddig az volt nem azon keresztül van kötve, de nem is próbálom már követni...
A 100-asra esés jellemzően kábelhiba. Vagy maga a kábel rossz, vagy a csatlakozó rajta, vagy valami környezeti hatás zavarja a jelet.
Nem csak az a kábel lehet rossz amit kihúztál, hanem az is ami a switchet köti be eredetileg. -
ripla
addikt
Megint elkezdte ezt, hogy 1000 mbit helyett csak 100 körül mozgott.
Viszont most kihúztam a netkábelt a switch-ből, bedugtam közvetlenül a PC-be, és azonnal megjavult.
Tényleg előfordulhat ilyen, hogy úgy romlik el egy switch, hogy visszaveszi a tizedére a net sebességét? Illetve, létezik valami igazán jó és profi switch tesztelő program? -
válasz
RudiLicenc
#169248
üzenetére
igen
-
Moonline.
aktív tag
Üdv.
Van ez a rettenet KAON CG3000 modemem az otthoni nethez, van valami trükk ehhez, hogy használható legyen az online felülete? Böngészőben kb halott, nem tölt be semmit, vagy csak 20-adjára.
-
válasz
RudiLicenc
#169248
üzenetére
Nálam lazán hozta a 2000/1000-et a 15+ méteres cat5e kábel.
-
tuto558
senior tag
válasz
RudiLicenc
#169248
üzenetére
Ha mindkét oldalon 2.5g-s a port (HGW/ONT és PC oldalon is), akkor minden további nélkül képes a cat5e kábel erre a sebességre.
-
-
Capella
őstag
válasz
ripla
#169246
üzenetére
Oké, én is így gondoltam, hogy a te okoseszközöd lesz az a Tuya, csak nem tudsz róla már hirtelenjében, hogy mi az.
Az elektromos fűtőtest lesz az
, ha mobilról is vezérelhetted.
Ez a része renden, akár vissza is kapcsolhatod a wifi elérését, ha használni akarod távolról is. Ez legalább kiderült.
Annak nem sok esélye volt, hogy más a te wifi hozzáféréseddel saját eszközt telepítsen a hálózatodra. -
ripla
addikt
válasz
Capella
#169245
üzenetére
Megnéztem a tutu558 által javasolt Telekom appot, és azon belül ki van kapcsolva a netelérése, amit valószínű én kapcsoltam ki, csak már elfelejtettem. Szóval fogalmam sincs mi az, de wifit nem tud használni.
Ezen kívül most mindent kikapcsoltam ami wifin keresztül csatlakozott és nem ismerem.Na most.
Azt fogom megnézni délután amikor hazaértem, hogy mik ezek, ugyanis van itthon 2 elektromos fűtőtest is, és azok is wifin voltak, mert mobillal is lehetett vezérelni. Tippre azok lesznek, mert hogy szivárgott volna ki egy wifi jelszó úgy, hogy 30 méteren belül nem tűnik fel hogy valaki használja?A másik dolog meg, hogy az egyik mellettünk lévő ház üres, a másik oldalon meg egy olyan srác lakik aki alig van itthon, az összes többi szomszéd túl messze van egy lopott wifi használathoz.
Illetve van egy wifi jel továbbító is itthon, mert a napelem invertere olyan messze van kint az udvaron, hogy a modem jele nem ér el addig, így a napelem adatait is mobilon keresztül tudjuk ellenőrizni, csak ahhoz az kell, hogy az is rajta legyen a wifin.
A lényeg, hogy most mindent kikapcsoltam ami ismeretlen, aztán amikor hazajöttem, majd figyelem hogy mi az ami nem működik és megpróbálom beazonosítani. -
Capella
őstag
válasz
ripla
#169223
üzenetére
Az a MAC address valóban egy Tuya Smart Inc. okoseszközhöz tartozik.
Neked nincs ilyened egyáltalán? Okosdugalj, kamera, okoslámpa, hőmérséklet szabályzó, vagy valami hasonló, bármi?
Nincs ezzel a Tuyával semmi gond egyébként, ha az eszköz a tied. (Nekem számos ilyen eszközöm van
)
Ha viszont nem a tied, a kérdés, hogy hogyan tudta a szomszéd a te wifidre regisztrálni az okoseszközét.
Ehhez ismernie kellett a wifi jelszavadat, és a mobiltelefonjával csatlakozni a te wifi hálózatodra.
Ennek is utána kellene nézni, wifi jelszót változtatni, ha tényleg nem a tied az okoseszköz.
Egyebekben meg amit a többiek írtak, szisztematikusan kizárni, ellenőrizni a kábelhibát. -
Éjjel még combosabb az 1/1-es optika
-
atomchicken
tag
Sziasztok,
Mi az optimális falban vezetett előkábelezése egy olyan lakásnak ahol a szolgáltató (Telekom optika vagy One optika) a bejárati ajtó fölé rakja a modemet?
Mivel TV-t is szeretnék a szobákba ezért ha jól gondolom az nem járható út, hogy 1db UTP kábelt húzok el a bejárati ajtó fölötti modemtől a nappaliba ahol egy saját routert rakok és a szobákból jövő UTP kábelek ebbe a routerbe csatlakoznának?
Ha jól olvastam utána akkor az IPTV-ktől jövő UTP kábeleknek mindenféleképp a modembe kell, hogy legyen csatlakoztatva, ugye?
Illetve ha egy szobába vezetékes internetet és TV-t is szeretnék, akkor 2db UTP kábelt kell párhuzamosan elhúznom?Köszi
-
boborján2
senior tag
válasz
ripla
#169227
üzenetére
MAC alapján tiltás még a szolga eszközökben is szokott lenni, annyira alap funkcio.
Ilyen sincs benne?@Gyurka6
1db alháló nem fog elromlani vagy megjavulni attól ,hogy a tartományát méshivá teszed.
Nálad valami helyi gond lehetett, amit esetleg magadnak generáltál , ip cím ütközés vagy hasonló... -
ripla
addikt
válasz
Lauda
#169233
üzenetére
Most hiába szedném le, azóta méregettem és megint megy rendesen ahogy kell. Olyankor kéne amikor megint elszáll, de ez teljesen random, tegnap egyszer 10 mbit volt, azt egy modem újraindítás megoldotta. Előtte meg nem is tudom mikor volt ilyen problémája, februárban talán.
Csak ugye itt lakunk lassan 5 éve, és az utóbbi fél évben erősödtek fel ezek a problémák, előtte 4 és fél évig semmi baja nem volt. -
Szpisti
addikt
Így 5 évvel az Androidos box-ok első bevezetése óta, mit mondtok, érdemes már váltani sima IPTV-ről, vagy még mindig nem tudott kiforrni a rendszer eléggé?

-
ripla
addikt
válasz
enginev3.0
#169225
üzenetére
Nem noname, ilyen. TP-Link.

#169228MasterMark
Fogalmam sincs mivel volt a gond, de nem az elosztó és nem is az emeleti vezetékek a ludasak, mert amit írtam feljebb, amikor elszállt 5 percre, akkor a földszinten is elment minden, a tévéadás is. A lenti tévé meg az Androidos vezérlőbe van beledugva és onnan megy közvetlenül a modemhez.1 kábel jön az emeletre, és az van szétosztva itt 3 irányba (PC, PS5, tévé).
Lent meg 1 kábel megy a lenti tévébe, hogy onnan kapja netről a szükséges frissítéseket, meg 1 a lenti Androidos tévé vezérlőbe, ahonnan megy egy másik vezeték a tévébe, amit szintén a Telekom adott.#169230Lauda
Ki lett már próbálva mindenhogy, a probléma inkább az, hogy kell ide az elosztó, mert nem szeretnék 3 kábelt felhúzni, amikor egyet is lehet, és itt fent osztom el háromfelé. A modemen amúgy sincs annyi hely. Már most 3 slot foglalt rajta a négyből, és akkor kéne még 2. -
ripla
addikt
válasz
enginev3.0
#169225
üzenetére
Név alapján Technicolor. Mit csináljak vele, vigyem be a T-hez és mondjam meg hogy adjanak másikat?
Amúgy az zavar, hogy nem találok a modemen belül olyan beállítást, amivel le lehetne tiltani a csatlakoztatott eszközöket. -
Gyurka6
őstag
válasz
boborján2
#169224
üzenetére
Gondolom ezt tőlem kérdeznéd....
Csupán csak azért mert amikor átkerültem a t-hez hasonlóak történtek, kapcsolat megvolt, mégsem működött rendesen.
Itt már minden is ki lett próbálva, így gondoltam ilyesmi lehet esetleg.
Veszteni való nincs, én sem kerestem az okot.
Ezért is tettem megjegyzésbe. -
ripla
addikt
Na várjatok egy picit.
Bent vagyok a modemben és olyan MAC címeket találok, amire a MAC address kereső ezt dobja ki.
Tuya Smart Inc.? Megnéztem neten, valami kínai szutyok cég. Mit keres egy ilyen a modemen belül aktív zöld ikonnal, wireless 2.4 GHz-en?!? Mi az isten ez?
De van egy olyan is, ami szintén aktív wireless 2,4 Ghz-en, és a kereső nem talál rá hivatkozást.
-
Borisz76
nagyúr
válasz
ripla
#169220
üzenetére
Ha van lehetőséged, akkor cserélj kábelt és a modem - pc között ellenőrizd a kapcsolatot.
Direktben , switch ( net elosztó hivatalos neve ...) nélkül.
Mert ha kábelen szar a sebesség....wifi-n pedig jó , akkor első körben a kábel hibát kellene kizárni !
Tehát cserélj kábelt és úgy ellenőrizd a sebességet...illetve a gépházban a LINK sebességet...aminek 1000/1000-t kellene mutatnia ! -
ripla
addikt
Ja igen, és amíg vacakolt a net, addig a mobilomon a wifi simán hozta az 500/500-at.
-
ripla
addikt
válasz
Marci112233
#169213
üzenetére
De most érted, mitől menne tönkre, még mozgatva sincs.
Ezt a hálókártyát hol találom a Windowson belül?#169214MasterMark
Egy ehhez hasonló eszköz, csak az enyém szebb meg formatervezettebb. Annyi a lényege, hogy szétosztja az itteni eszközök között a netet, így csak 1 kábelt kellett felhúznom, nem hármat.#169215Borisz76
Telekom Home Box a becsületes neve, most akartam megnézni, hogy be tudok-e lépni. 4 éve megvan már, tippre akár el is romolhat ennyi idő alatt.
Az Ethernet amúgy nekem is 1000/1000-t ír.
-
Marci112233
addikt
válasz
ripla
#169210
üzenetére
Az alaplapok is van egy hálókártya, másképp nem tudnál netezni. Annak driverje friss?
De ha más eszközön is csak ennyit tud, akkor jelentsd hibára, de én rámérnék wifin is mert ettől még az is gyorsabb kell hogy legyen, ha ezt így van, bár ettől függetlenül is jelentsd hibára.
Amúgy meg elég ha egy a fő kábeled ami modemből az osztóig megy hal meg, és onnan mindennek el fog szállni a net. Bár nálam az is előfordult már hogy ugyanúgy készre szerelt kábellel egyik gép ment a másik meg nem, és nem jöttem rá mitől van, pedig csak egy 1 méteres Cat5 kábel volt és ahol ment átvitte a gigabitet, szóval szálszakadása nem lehetett, és a megoldás nekem a kábel csere volt.
Itt nézd meg a gépházban a sebességet:
-
ripla
addikt
A kábeleket 4 éve vettem zsír újan, azóta senki hozzá nem nyúlt, Cat7-es kábelek. A modemből közvetlenül a PC-be megy a kábel, van egy net elosztóm, mert van itt egy tévé meg egy PS5 is, de az is megvan 4 éve, eddig nem volt vele probléma.
A hálókártya hibát azt nem tudom hova tenni, közvetlenül a PC alaplapba megy a netkábel, nincs semmilyen hálókártya a gépemben.
Amúgy ja, az előbb volt egy jó 5 perces leállás is, de a földszinten is elszállt a tévé, ami meg közvetlenül a modemből kapja a jelet egy másik vezetéken. Kihúztam a modemet vagy 2 percre, utána dugtam csak vissza.
Szóval akkor a tippem az, hogy nem vezeték hiba lesz, hanem vagy a net, vagy a modem vacakol. Azt azért kizárnám, hogy egyszerre megy tönkre itt az emeleten is a kábel, meg egy másik is, ami a modemből közvetlenül a földszinti tévébe van bedugva.Amúgy mindezek után most megint olyan amilyennek mindig is lennie kellene.

-
tuto558
senior tag
válasz
ripla
#169204
üzenetére
Valószínűleg nem telekom oldali gond, UTP kábel hiba, esetleg hálókártya driver hiba lesz. Ilyen "szimmetrikus" (90+ Mbps / 90+ Mbps , vagy 9+ Mbps / 9+ Mbps) akkor szokott lenni, amikor PC -- HGW között, vagy PC -- Switch között, vagy HGW -- Switch között visszaesik a linksebesség gigabitesről 100/100 vagy 10/10 Mbps linksebességre. Próbálj meg kábelt cserélni, illetve hálókártya drivert frissíteni.
-
ripla
addikt
Nagykanizsa épp most. Az 1000 mbites netem ismételten a 100-at sem éri el. Tegnap még a 10 mbit sem volt meg, és az utóbbi időben egyre többször fordul elő, elk*rvultak ezek is...
-
boborján2
senior tag
válasz
snyper990
#169200
üzenetére
Igen, a porttartományoknál pontatlanul fogalmaztam.
Az IANA nyilvántartása egy dolog, de a gyakorlati porthasználat ennél jóval lazábban működik, és messze nem korlátozódik a hivatalosan listázott szolgáltatásokra.
Teljesen zárt rendszerekben pedig egy szolgáltató nyugodtan használhat bármely szabad portot arra, amire szüksége van.
Új hozzászólás Aktív témák
Olvasd el az összefoglalót!
Szolgáltatók összehasonlítása ITT!
Jelszinteket ide írhatsz!
Kötbér kijátszására, annak elkerülésére segítséget kérni és ahhoz segítséget nyújtani szigorúan TILOS.
- exHWSW - Értünk mindenhez IS
- BestBuy topik
- OnePlus 15 - van plusz energia
- Nvidia GPU-k jövője - amit tudni vélünk
- Motoros topic
- Diablo IV
- Okos otthon - Home Assistant, openHAB és más nyílt rendszerek
- Konkrét moderációval kapcsolatos kérdések
- AliExpress tapasztalatok
- Eredeti játékok OFF topik
- További aktív témák...
- GYÖNYÖRŰ iPhone 13 Pro Max 128GB Alpine Green -1 ÉV GARANCIA - Kártyafüggetlen, MS4599, 100% Akksi
- Apple iPhone SE 2022 64GB, Kártyafüggetlen, 1 Év Garanciával
- LG 45GX950A-B - 45" Ívelt OLED evo / 5K WUHD / 165Hz-330Hz / NVIDIA G-Sync / FreeSync / DP 2.1
- Sosemhasznált! HP OmniBook 5 Flip i5-1334U 16GB 1000GB 14" FHD+ áthajtós-érintős Gar.: 1 év
- Apple iPhone 16e 128 GB White 100% Akkumulátor 12 hónap Garancia Beszámítás Házhozszállítás
Állásajánlatok
Cég: Laptopműhely Bt.
Város: Budapest







próbáltam úgy is, hogy a gépemről tárcsáztam ki (amiben egy AMD Ryzen 9 7950X van), azzal 1.5/2 körüli sebességet ért el, itt kb semennyire nem pörgette a CPU-t.
, ha mobilról is vezérelhetted.
Ehhez ismernie kellett a wifi jelszavadat, és a mobiltelefonjával csatlakozni a te wifi hálózatodra.



dptrsk
kabelmania27
l.skywalker